Как я делаю идеальный телеграм-бот для записи клиентов
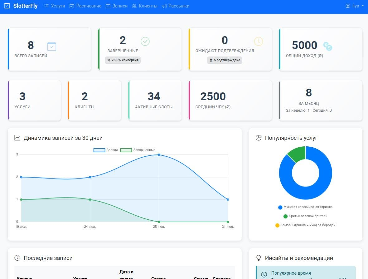
Дашборд — главная страница панели управления с ключевой информацией о бизнесе. Помогает быстро оценить ситуацию и принять решения.
Прежде чем писать многабукф, приведу основные ссылки — так те, кому лениво читать, смогут сразу перейти к делу:
Сайт: https://slotterfly.com
Телеграм-бот: @SlotterFlyBot
Полная инструкция: https://slotterfly.com/manual
Однажды, записываясь на приём к своему стоматологу-частнику, я задумался: Почему в клиниках, салонах и других местах есть удобная запись через интернет, а чтобы записаться к частному врачу или мастеру, нужно звонить или писать в мессенджеры? Я быстро погуглил и выяснил, что системы для индивидуальных специалистов существуют, но они либо слишком примитивные, либо дорогостоящие, а иногда и то и другое вместе. Тогда я решил сделать что-то своё — бесплатное или почти бесплатное, но мощное и гибкое. Изначально задумывалось сделать систему телеграм-ботом, но быстро стало ясно: в ботовом интерфейсе невозможно реализовать все идеи. Так родилась гибридная схема: владелец сервиса через телеграм-бота получает базовый функционал для оперативного управления записями — просмотр записей на день, изменение статуса и т.д. Вся мощь системы раскрывается в веб-CRM: там гибко настраивается расписание работы и собирается разнообразная аналитика.
Приведу пример, чтобы было понятно, что я имею в виду, говоря о гибкости. Как задается рабочее расписание в других системах? Обычно есть два подхода: либо фиксируется график наподобие таблички на дверях, либо вручную создаются слоты. Оба подхода имеют недостатки: создавать слоты вручную утомительно, особенно при необходимости перерывов, а фиксированное расписание недостаточно гибко. Иногда хочется поработать подольше, а иногда надо уйти пораньше. У меня объединены оба этих подхода. Есть возможность массового создания расписания:
Указываются рабочие дни недели, начало и конец рабочего дня, а также любое количество перерывов. Обратите внимание, что система умеет обрабатывать конфликты с уже существующими слотами для записи. По вашему выбору она либо заменит их, либо пропустит записи в случае конфликтов. Затем, когда мы создали базовое расписание, получаем удобный календарь. В нём можно буквально в пару кликов (или тыков) изменить любой интервал или добавить новый.
Собрались в отпуск? Не проблема. Не нужно вручную удалять интервалы: есть массовая очистка за период.
Укажите начало и конец отпуска, подтвердите действие — и готово. Можно отдыхать!
Я не хочу приводить здесь полную инструкцию по использованию системы — ссылку на неё я оставил выше. Я лишь хочу показать сам подход: внимание к деталям и то, что всё это невозможно реализовать в интерфейсе бота. Ну и конечно, аналитика: графики, инсайты, статистика — может быть добавлена в бота, но пользоваться ею будет неудобно. Я привожу скриншоты с компьютера, на котором пишу пост, но веб-интерфейс CRM отлично работает на мобильных устройствах. Я уделил много внимания скорости загрузки и работы: даже при плохом интернете и на медленных устройствах всё открывается и работает очень быстро, почти как установленное приложение — попробуйте сами, если не верите.
Чтобы начать принимать клиентов, нужно выполнить три простых действия:
Указать информацию о себе (часовой пояс для уведомлений, название, адрес и т.п.)
Задать список услуг (название, описание, продолжительность, цена)
Создать расписание
Всё готово! Это займёт буквально несколько минут. Теперь можно давать клиентам ссылку для записи. Точнее, у вас будет две ссылки (наш девиз — гибкость и внимание к деталям): запись через Telegram-бота и обычная веб-запись. Ссылку для веб-записи можно разместить на сайте, в соцсетях или где угодно. По сути, это такой микролендинг:
Лучше всего записываться через бота: клиентам будут приходить уведомления, они смогут просматривать и управлять своими записями. Если у клиента нет Telegram или он не хочет им пользоваться, мы предоставляем альтернативу.
Теперь перейдём к ботам. У нас их два: один для владельцев услуг, второй для клиентов. В боте для владельцев предусмотрена возможность просматривать записи на сегодня или другой день, уточнять их детали и менять статус.
Таким образом реализован весь оперативный функционал, который должен быть под рукой. Записи можно перенести в онлайн-календарь (Google, Outlook или любой другой, поддерживающий формат файлов ICS).
В клиентском боте всё очевидно: выбирается владелец услуги (так как клиент может быть привязан к нескольким владельцам), сама услуга:
и удобные дата и время. Бот отфильтрует дни, в которые нет слотов необходимой продолжительности.
Также можно посмотреть будущие записи и добавить их в онлайн-календарь или просмотреть историю.
Все участники процесса получают уведомления:
Владелец услуг:
При создании новой записи
При изменении статуса записи (например, клиент отменил запись)
Когда услуга должна завершиться по времени, чтобы подтвердить её оказание (для аналитики)
Ежедневно в 18:00 по своему часовому поясу о записях на завтра (при их наличии)
Клиент:
За 24 часа до записи
За 1 час до записи
При изменении статуса услуги (например, владелец сервиса отменил запись)
Дополнительно владельцы услуг могут самостоятельно проводить рассылки (например, рекламные или информационные) для своей клиентской базы. Рассылки не должны быть слишком частыми — между ними должно пройти определённое время (в данный момент ограничение 4 часа).
Текущий статус: с одной стороны, система полностью готова, а с другой — находится в активной разработке. Поясню подробнее. Прежде чем начать, я изучил почти все российские (и некоторые иностранные) системы онлайн-записи. Я знаю об их функционале всё и готов реализовать его у себя. Но не понимаю, какие функции действительно востребованы, а какие добавлены для галочки или по просьбе одного, но очень уважаемого клиента. Сейчас я хочу собрать максимум обратной связи: отзывов, предложений, жалоб и замечаний. Это поможет развивать продукт в нужном пользователям направлении, а не просто ради движения. Поэтому приглашаю всех заинтересованных: попробуйте систему и напишите, что понравилось, что не понравилось, что стоит изменить и чего не хватает. Со своей стороны обещаю оперативную реакцию и приоритетную тех. поддержку.
Наконец, главный вопрос нашей жизни: что по деньгам? А ничего! Всё абсолютно бесплатно. Мой главный приоритет — создавать полезное для людей, то, чем они будут пользоваться и что улучшит их жизнь. Допускаю, что когда-нибудь появятся платные премиум-функции, хотя бы для покрытия расходов на аренду серверов, но сейчас об этом даже не задумываюсь. При этом торжественно обещаю: все пользователи, активно участвующие в развитии системы, получат премиум-функции бесплатно, если они появятся.
Спасибо, что дочитали! Присоединяйтесь, будем делать классные вещи вместе.










Молодые предприниматели
3.5K постов16.1K подписчиков
Правила сообщества
Запрещены: флуд, спам, хамство...