Мой опыт VK Play
Купил я значит долгожданную игрушку от отечественных разработчиков. Права на издательство в рф, как все наверное знают, выкупила VK Play.
Скачал клиент, запустил установку и увидел первое окошко с заботливо установленной галочкой:
"Раздавать игры после окончания загрузки" - это значит что во время загрузки ты в любом случае будешь отдавать игру, вариантов отказаться нет.
Неприятно, но ладно, будем считать что это неплохой способ сгладить пиковую нагрузку на сервис в момент выхода долгожданной игры. Хотя наверное серверов у vk много, ночью загрузка маленькая, можно было и перекинуть часть на раздачу.
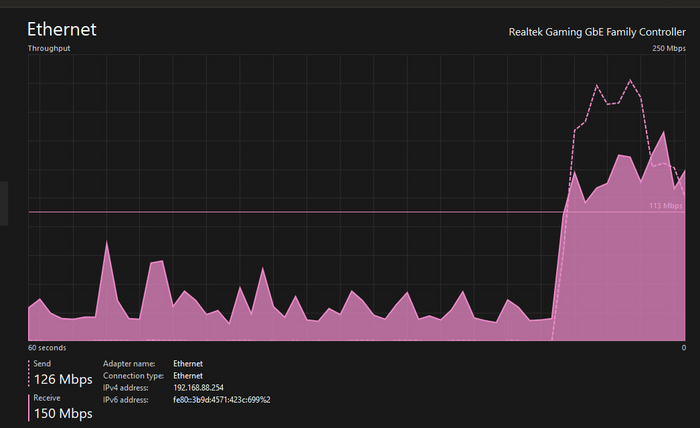
Товарищ на PS5 c турецким аккаунтом уже играет, я жду. Отдаю больше, получаю меньше:
У меня тариф 500мегабит, провайдер считает как сумму исходящего и входящего трафика. Решил ограничить отдачу чтобы поскорей скачать, а после полной загрузки вернуться. win-win и все такое. Настроил максимальное ограничение:
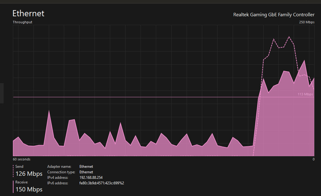
Скорость загрузки тоже упала. Снимаю ограничения:
Скорость загрузки возвращается.
Вроде логично, кто не работает тот не ест. Коммунизм наступает и ведет нас в светлое будущее. Только вот за что я заплатил деньги?
Загрузка подходит к концу, уже 91%. Вот только народ докачал игру и ушел с раздачи:
На раздаче до утра, сорян.
А игра хорошая, разработчики молодцы и хорошо постарались (как сказал товарищ)




