Souper Game погулял по рукам на фестивале Играм Быть!
Решил вот поделиться тем, как для нас прошел фестиваль Steam Next Fest. Возможно, кому-то это будет интересно, но готовьтесь: будет очень много букв и цифр…
Steam Next Fest традиционно считается важным событием для инди-разработчиков. Это возможность показать свою игру широкой аудитории, собрать фидбэк и пополнить заветный список вишлистов.
Ну что, поехали:
Цифры до фестиваля
Перед стартом фестиваля наши показатели выглядели следующим образом:
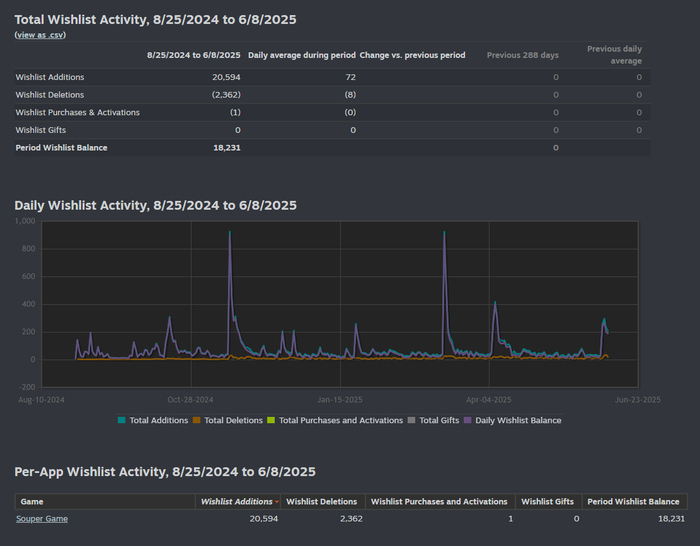
18 231 вишлист
1 399 подписчиков на сообществе
1898 место среди всех игр по вишлистам на SteamDB
Средний онлайн в демо — менее 10 человек, пиковый онлайн — 55
Региональная разбивка вишлистов:
-Центральная Азия — 54.4% (9 912)
-Северная Америка — 15.5% (2 831)
По странам:
-Россия — 37.5%
-США — 13.7%
-Казахстан — 8.8%Уникальных игроков в демо — 12 302
Медианное время игры — 34 минуты
В итоге имеем:
После окончания Steam Next Fest:
21 299 вишлистов (прирост: +2826)
1 571 подписчиков в сообществе (+172)
1769 место на SteamDB
Средний онлайн в демо во время фестиваля — от 15 до 25 игроков, пик — 33
Региональная разбивка особо не изменилась, из чего можем сделать вывод, что Steam нас показывал в основном только в СНГ.
Уникальных игроков в демо-версию — 15 932 (прирост: +3322, Из них 820 игроков сначала поиграли в демо и только потом добавили игру в вишлист)
Медианное время игры осталось неизменным — 34 минуты
Показов игры в Steam — 168 206
Переходов на страницу игры — 29 259
Закончим с сухими цифрами!
Во время подготовки к фестивалю я изучил работу известного маркетолога Chris Zukowski, он в одной из своих статей делил игры на 4 категории в зависимости от количества вишлистов за фестиваль:
🟫 Бронза: 0–999
🥈 Серебро: 1 000–6 999
🥇 Золото: 7 000–9 999
💎 Бриллиант: 10 000+
По этой статистике мы можем повесить себе серебряную медаль на… грудь?
Так же во время фестиваля мы заметили, что Souper Game довольно часто попадала в подборки "для взрослых" и в общие списки на главной странице фестиваля. В определённый момент игра даже занимала первое место в списке всех игр на главной странице фестиваля! Однако при этом в топ-50 самых популярных игр фестиваля она не вошла. Возможно, вы знаете по какому принципу Steam формирует этот список? Есть подозрение, что он региональный, но как мы умудрились обойти в этом списке Pioner? Загадка…
Давайте ещё посмотрим что вообще было до фестиваля. На графике вишлистов видно, что пиковые значения случались не только во время фестиваля:
Первый пик — релиз первой демо-версии в Steam
Второй пик — анонс коллекционного издания (в его подготовке нам помогли ребята из Weloveplayers)
Мелкие пики — удачные кросс-посты с другими разработчиками, посты в соцсетях, Reddit, Discord
Что примечательно: эти пиковые значения были выше, чем во время Next Fest, но при этом общий прирост за Next Fest всё-таки был больше.
Итак, вывод, дамы и господа!
Мы слышали рассказы в интернете, что на фестивале можно получить множество вишлистов, но по факту хороший инфоповод может дать лучший буст. Вопрос для читающих: участвовали ли вы на фестивалях демо-версий и какие у вас впечатления?



















